新闻源
·
Apache Hadoop 软件库是一个… 阅读更多 →
简介 BSD最初从UNIX继承而来,目前… 阅读更多 →
Apache是最流行的web服务器,它通… 阅读更多 →
如果你的操作系统是 Windows,而你… 阅读更多 →
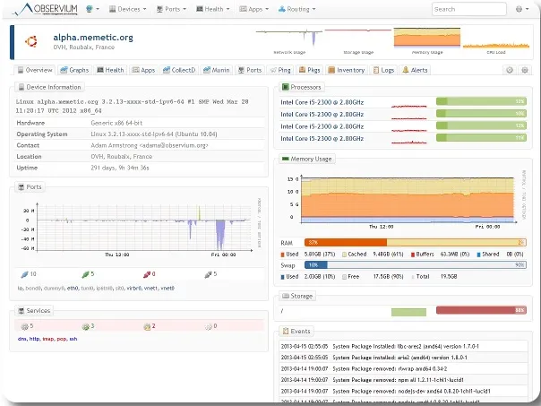
简介 在监控你的服务器、交换机或者设备时… 阅读更多 →
介绍 数百万个网站用着 WordPres… 阅读更多 →